Спрос и предложение: анализ рынка недвижимости весны 2025 года
Весной 2025 года рынок недвижимости России продолжает адаптироваться к изменяющимся экономическим условиям. В условиях нестабильной экономической ситуации наблюдается разнообразие тенденций, влияющих на спрос и предложение в различных сегментах рынка. Эксперты «Философт» собрали данные, определяющие состояние рынка недвижимости в марте 2025 года, а также проанализировали тенденции, которые могли повлиять на развитие сектора.
Объем продаж квадратных метров: рост или падение?
Анализ рынка недвижимости за март 2025 года показывает снижение объема продаж в квадратных метрах в городах-миллионниках и полумиллионниках по сравнению с февралем. В среднем падение составило от 10 до 35%. Однако в некоторых городах наблюдается рост объемов продаж: к примеру, в Екатеринбурге продажи в марте увеличились на 116% по сравнению с февралем.
Проанализировав объем продаж 1 квартала 2025 года в сравнении с этим же периодом 2024 года, эксперты «Философт» пришли к следующим выводам: в некоторых городах, таких как Киров, Нижний Новгород и Пермь, объем продаж в первом квартале 2025 года превысил показатели аналогичного периода 2024 года. Особенно выделяется Киров с ростом на 156%. Екатеринбург и Ижевск показывают более скромные результаты, составившие 91% от объемов продаж прошлого года, что указывает на замедление темпов роста в этих регионах.
Стоимость квадратного метра: колебания и тенденции
Что касается динамики стоимости квадратного метра, в целом наблюдается тенденция к стагнации цен или их снижению. Так, стоимость квадратного метра снизилась в крупных городах, таких как Екатеринбург, Нижний Новгород и Пермь.
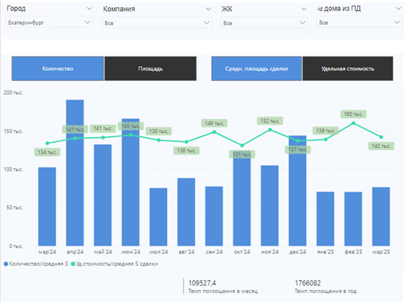
Екатеринбург

В Екатеринбурге стоимость квадратного метра снизилась со 160 000 рублей до 142 000 рублей.
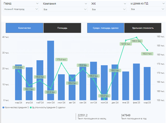
Нижний Новгород

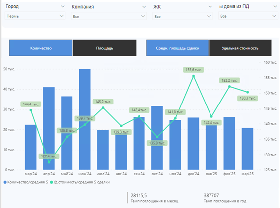
В Нижнем Новгороде и Перми стоимость квадратного метра в новостройках снизилась незначительно.
Пермь

Эксперты «Философт» зафиксировали интересную тенденцию: в городах, где в феврале наблюдался рост стоимости квадратного метра, в марте было зафиксировано снижение цены. Это связано с тем, что застройщики, стремясь привлечь покупателей, предлагают разнообразные скидки и специальные акции, чтобы стимулировать спрос.
В городах, где стоимость квадратного метра росла, например, в Ижевске, в предыдущем месяце наблюдалось снижение цен.
Ижевск

Что драйвит рынок новостроек
Несмотря на все трудности, рынок новостроек остается активным. Скидки и программы рассрочки от застройщиков оказывают положительное влияние на спрос и стимулируют продажи, однако необходимо учитывать и такие факторы, как экономическая ситуация и изменения в законодательстве. Так с 1 марта 2025 года Центральный банк РФ снизил надбавки к коэффициентам риска по ипотечным кредитам для займов с первоначальным взносом от 20% до 30% и ПДН менее 70%. Это повысило доступность ипотечных продуктов, так как покупатели смогут экономить на процентных ставках по кредиту.
Спрос на новостройки формируется также за счет покупателей, работающих в оборонной отрасли или имеющих отношение к армии. В настоящее время они располагают финансовыми средствами и зачастую нуждаются в улучшении своих жилищных условий.
Рынок первичной недвижимости в России сегодня представляет собой достаточно изменчивый сегмент экономики, который испытывает воздействие различных факторов. Прогнозировать его развитие сложно, однако ясно, что застройщики предпринимают все возможные шаги для поддержания стабильности в этом секторе.



